Contoh Kasus
- Punya server besar dengan multiple Redis yang ingin dimonitoring dengan satu redis_exporter saja
How To
Untuk basic Redis monitoring, silakan baca di post Monitoring Redis Dengan redis_exporter
- Siapkan
docker-compose.ymlisi dengan
name: redis-exporter
services:
redis-exporter:
image: oliver006/redis_exporter:latest
container_name: redis-stack-exporter-ctr
command:
- "-redis.password-file=/etc/redis.password"
- "-redis.addr="
volumes:
- "./redis.password:/etc/redis.password:ro"
network_mode: host
restart: always
- Buat file
redis.password
{
"redis://192.168.1.2:6379":"YourRedisPassword",
"redis://192.168.1.2:6380":"YourRedisPassword",
"redis://192.168.1.2:6381":"YourRedisPassword"
}
- Pindah ke konfigurasi Prometheus, buka file
prometheus.ymldan tambahkan
- job_name: 'redis_exporter_targets'
static_configs:
- targets:
- redis://192.168.1.2:6379
- redis://192.168.1.2:6380
- redis://192.168.1.2:6381
metrics_path: /scrape
relabel_configs:
- source_labels: [__address__]
target_label: __param_target
- source_labels: [__param_target]
target_label: instance
- target_label: __address__
replacement: 192.168.1.2:9121
- job_name: redis_exporter
scrape_interval: 20s
static_configs:
- targets:
- 192.168.1.2:9121
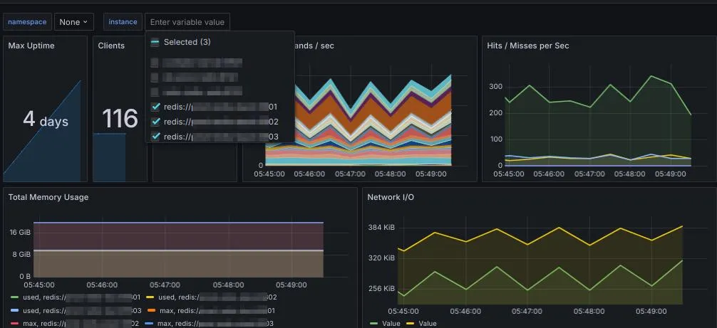
- Reload Prometheus dan cek Grafana

Metric Sudah Terbaca

Tampilan di Grafana
